電話:400-9969-506
QQ:2741116952
郵箱:hongsen@hongszg.com
地址:深圳市龍華區龍華街道清湖社區清湖村寶能科技園12棟6層A座
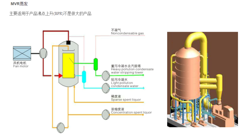
技術優勢 ●低能耗、低運行費用; ●占地面積小; ●公用工程配套少,工程總投資少, ●運行平穩,自動化程度高; ●無需原生蒸汽; ●由于常用單效使產品停留時......
保 排放達標
快 24小時快速響應

技術優勢
●低能耗、低運行費用;
●占地面積小;
●公用工程配套少,工程總投資少,
●運行平穩,自動化程度高;
●無需原生蒸汽;
●由于常用單效使產品停留時間短
●工藝簡單,實用性強,部分負荷運轉特性優異
●操作成本低,可以在40℃以下蒸發而無需冷凍設備,特別適合于熱敏性物料。

主要特點
●傳熱系數高
●特別適合熱敏性物料,和粘度低于500CP的物料
●適用于含有少量固體的溶液
●適合于較小的溫差設計
●需要穩定的循環量或進料量
●較低的二次蒸汽流速,液沫夾帶少
●最佳的流線普傳熱面,具有再分配能力
●平面式傳熱結構,垢層容易脫落

加熱板
公司引進了國際最先進的激光焊接技術,提高了換熱板性能,并進一步拓寬了焊接板片的應用范圍。






